系统工程
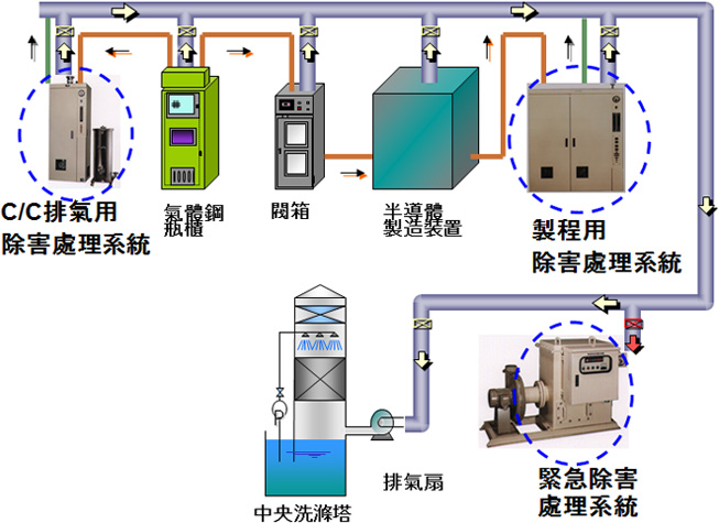
除害设备系统
产品介绍| Product description |
带有毒性之气体必须将其浓度降到容许浓度范围以下,达到无害化后才可排出。本公司针对电子产业中所使用的毒性气体,提供可适当无害化处理之除害设备系统。
带有毒性之气体必须将其浓度降到容许浓度范围以下,达到无害化后才可排出。本公司针对电子产业中所使用的毒性气体,提供可适当无害化处理之除害设备系统。